Skip to main content
Skip to main content
Edit this page

BYOC (Bring Your Own Cloud) for AWS

Overview

BYOC (Bring Your Own Cloud) allows you to deploy ClickHouse Cloud on your own cloud infrastructure. This is useful if you have specific requirements or constraints that prevent you from using the ClickHouse Cloud managed service.

If you would like access, please contact us. Refer to our Terms of Service for additional information.

BYOC is currently only supported for AWS, with GCP and Microsoft Azure in development.

Note

BYOC is designed specifically for large-scale deployments, and requires customers to sign a committed contract.

Glossary

  • ClickHouse VPC: The VPC owned by ClickHouse Cloud.
  • Customer BYOC VPC: The VPC, owned by the customer’s cloud account, is provisioned and managed by ClickHouse Cloud and dedicated to a ClickHouse Cloud BYOC deployment.
  • Customer VPC Other VPCs owned by the customer cloud account used for applications that need to connect to the Customer BYOC VPC.

Architecture

Metrics and logs are stored within the customer's BYOC VPC. Logs are currently stored in locally in EBS. In a future update, logs will be stored in LogHouse, which is a ClickHouse service in the customer's BYOC VPC. Metrics are implemented via a Prometheus and Thanos stack stored locally in the customer's BYOC VPC.


BYOC Architecture

Onboarding Process

Customers can initiate the onboarding process by reaching out to us. Customers need to have a dedicated AWS account and know the region they will use. At this time, we are allowing users to launch BYOC services only in the regions that we support for ClickHouse Cloud.

Prepare a Dedicated AWS Account

Customers must prepare a dedicated AWS account for hosting the ClickHouse BYOC deployment to ensure better isolation. With this and the initial organization admin email, you can contact ClickHouse support.

Apply CloudFormation Template

BYOC setup is initialized via a CloudFormation stack, which creates only a role allowing BYOC controllers from ClickHouse Cloud to manage infrastructure. The S3, VPC, and compute resources for running ClickHouse are not included in this stack.

Setup BYOC Infrastructure

After creating the CloudFormation stack, you will be prompted to set up the infrastructure, including S3, VPC, and the EKS cluster, from the cloud console. Certain configurations must be determined at this stage, as they cannot be changed later. Specifically:

  • The region you want to use, you can choose one of any public regions we have for ClickHouse Cloud.
  • The VPC CIDR range for BYOC: By default, we use 10.0.0.0/16 for the BYOC VPC CIDR range. If you plan to use VPC peering with another account, ensure the CIDR ranges do not overlap. Allocate a proper CIDR range for BYOC, with a minimum size of /22 to accommodate necessary workloads.
  • Availability Zones for BYOC VPC: If you plan to use VPC peering, aligning availability zones between the source and BYOC accounts can help reduce cross-AZ traffic costs. In AWS, availability zone suffixes (a, b, c) may represent different physical zone IDs across accounts. See the AWS guide for details.

Optional: Setup VPC Peering

To create or delete VPC peering for ClickHouse BYOC, follow the steps:

Step 1 Enable Private Load Balancer for ClickHouse BYOC

Contact ClickHouse Support to enable Private Load Balancer.

Step 2 Create a peering connection

  1. Navigate to the VPC Dashboard in ClickHouse BYOC account.
  2. Select Peering Connections.
  3. Click Create Peering Connection
  4. Set the VPC Requester to the ClickHouse VPC ID.
  5. Set the VPC Acceptor to the target VPC ID. (Select another account if applicable)
  6. Click Create Peering Connection.

BYOC Create Peering Connection

Step 3 Accept the peering connection request

Go to the peering account, in the (VPC -> Peering connections -> Actions -> Accept request) page customer can approve this VPC peering request.


BYOC Accept Peering Connection

Step 4 Add destination to ClickHouse VPC route tables

In ClickHouse BYOC account,

  1. Select Route Tables in the VPC Dashboard.
  2. Search for the ClickHouse VPC ID. Edit each route table attached to the private subnets.
  3. Click the Edit button under the Routes tab.
  4. Click Add another route.
  5. Enter the CIDR range of the target VPC for the Destination.
  6. Select “Peering Connection” and the ID of the peering connection for the Target.

BYOC Add route table

Step 5 Add destination to the target VPC route tables

In the peering AWS account,

  1. Select Route Tables in the VPC Dashboard.
  2. Search for the target VPC ID.
  3. Click the Edit button under the Routes tab.
  4. Click Add another route.
  5. Enter the CIDR range of the ClickHouse VPC for the Destination.
  6. Select “Peering Connection” and the ID of the peering connection for the Target.

BYOC Add route table

Step 6 Edit Security Group to allow Peered VPC access

In ClickHouse BYOC account,

  1. In the ClickHouse BYOC account, navigate to EC2 and locate the Private Load Balancer named like infra-xx-xxx-ingress-private.

BYOC Private Load Balancer
  1. Under the Security tab on the Details page, find the associated Security Group, which follows a naming pattern like k8s-istioing-istioing-xxxxxxxxx.

BYOC Private Load Balancer Security Group
  1. Edit the Inbound Rules of this Security Group and add the Peered VPC CIDR range (or specify the required CIDR range as needed).

BYOC Security Group Inbound Rule

The ClickHouse service should now be accessible from the peered VPC.

To access ClickHouse privately, a private load balancer and endpoint are provisioned for secure connectivity from the user's peered VPC. The private endpoint follows the public endpoint format with a -private suffix. For example:

  • Public endpoint: h5ju65kv87.mhp0y4dmph.us-west-2.aws.byoc.clickhouse.cloud
  • Private endpoint: h5ju65kv87-private.mhp0y4dmph.us-west-2.aws.byoc.clickhouse.cloud

Optional, after verifying that peering is working, you can request the removal of the public load balancer for ClickHouse BYOC.

Upgrade Process

We regularly upgrade the software, including ClickHouse database version upgrades, ClickHouse Operator, EKS, and other components.

While we aim for seamless upgrades (e.g., rolling upgrades and restarts), some, such as ClickHouse version changes and EKS node upgrades, may impact service. Customers can specify a maintenance window (e.g., every Tuesday at 1:00 a.m. PDT), ensuring such upgrades occur only during the scheduled time.

Note

Maintenance windows do not apply to security and vulnerability fixes. These are handled as off-cycle upgrades, with timely communication to coordinate a suitable time and minimize operational impact.

CloudFormation IAM Roles

Bootstrap IAM role

The bootstrap IAM role has the following permissions:

  • EC2 and VPC operations: Required for setting up VPC and EKS clusters.
  • S3 operations (e.g., s3:CreateBucket): Needed to create buckets for ClickHouse BYOC storage.
  • route53:* permissions: Required for external DNS to configure records in Route 53.
  • IAM operations (e.g., iam:CreatePolicy): Needed for controllers to create additional roles (see the next section for details).
  • EKS operations: Limited to resources with names starting with the clickhouse-cloud prefix.

Additional IAM roles created by the controller

In addition to the ClickHouseManagementRole created via CloudFormation, the controller will create several additional roles.

These roles are assumed by applications running within the customer's EKS cluster:

  • State Exporter Role
    • ClickHouse component that reports service health information to ClickHouse Cloud.
    • Requires permission to write to an SQS queue owned by ClickHouse Cloud.
  • Load-Balancer Controller
    • Standard AWS load balancer controller.
    • EBS CSI Controller to manage volumes for ClickHouse services.
  • External-DNS
    • Propagates DNS configurations to Route 53.
  • Cert-Manager
    • Provisions TLS certificates for BYOC service domains.
  • Cluster Autoscaler
    • Adjusts the node group size as needed.

K8s-control-plane and k8s-worker roles are meant to be assumed by AWS EKS services.

Lastly, data-plane-mgmt allows a ClickHouse Cloud Control Plane component to reconcile necessary custom resources, such as ClickHouseCluster and the Istio Virtual Service/Gateway.

Network Boundaries

This section covers different network traffic to and from the customer BYOC VPC:

  • Inbound: Traffic entering the customer BYOC VPC.
  • Outbound: Traffic originating from the customer BYOC VPC and sent to an external destination.
  • Public: A network endpoint accessible from the public internet.
  • Private: A network endpoint accessible only through private connections, such as VPC peering, VPC Private Link, or Tailscale.

Istio ingress is deployed behind an AWS NLB to accept ClickHouse client traffic.

Inbound, Public (can be Private)

The Istio ingress gateway terminates TLS. The certificate, provisioned by CertManager with Let's Encrypt, is stored as a secret within the EKS cluster. Traffic between Istio and ClickHouse is encrypted by AWS since they reside in the same VPC.

By default, ingress is publicly accessible with IP allow list filtering. Customers can configure VPC peering to make it private and disable public connections. We highly recommend setting up an IP filter to restrict access.

Troubleshooting access

Inbound, Public (can be Private)

ClickHouse Cloud engineers require troubleshooting access via Tailscale. They are provisioned with just-in-time certificate-based authentication for BYOC deployments.

Billing scraper

Outbound, Private

The Billing scraper collects billing data from ClickHouse and sends it to an S3 bucket owned by ClickHouse Cloud.

It runs as a sidecar alongside the ClickHouse server container, periodically scraping CPU and memory metrics. Requests within the same region are routed through VPC gateway service endpoints.

Alerts

Outbound, Public

AlertManager is configured to send alerts to ClickHouse Cloud when the customer's ClickHouse cluster is unhealthy.

Metrics and logs are stored within the customer's BYOC VPC. Logs are currently stored locally in EBS. In a future update, they will be stored in LogHouse, a ClickHouse service within the BYOC VPC. Metrics use a Prometheus and Thanos stack, stored locally in the BYOC VPC.

Service state

Outbound

State Exporter sends ClickHouse service state information to an SQS owned by ClickHouse Cloud.

Features

Supported features

  • SharedMergeTree: ClickHouse Cloud and BYOC use the same binary and configuration. Therefore all features from ClickHouse core are supported in BYOC such as SharedMergeTree.
  • Console access for managing service state:
    • Supports operations such as start, stop, and terminate.
    • View services and status.
  • Backup and restore.
  • Manual vertical and horizontal scaling.
  • Idling.
  • Warehouses: Compute-Compute Separation
  • Zero Trust Network via Tailscale.
  • Monitoring:
    • The Cloud console includes built-in health dashboards for monitoring service health.
    • Prometheus scraping for centralized monitoring with Prometheus, Grafana, and Datadog. See the Prometheus documentation for setup instructions.
  • VPC Peering.
  • Integrations: See the full list on this page.
  • Secure S3.
  • AWS PrivateLink.

Planned features (currently unsupported)

  • AWS KMS aka CMEK (customer-managed encryption keys)
  • ClickPipes for ingest
  • Autoscaling
  • MySQL interface

FAQ

Compute

Can I create multiple services in this single EKS cluster?

Yes. The infrastructure only needs to be provisioned once for every AWS account and region combination.

Which regions do you support for BYOC?

BYOC supports the same set of regions as ClickHouse Cloud.

Will there be some resource overhead? What are the resources needed to run services other than ClickHouse instances?

Besides Clickhouse instances (ClickHouse servers and ClickHouse Keeper), we run services such as clickhouse-operator, aws-cluster-autoscaler, Istio etc. and our monitoring stack.

Currently we have 3 m5.xlarge nodes (one for each AZ) in a dedicated node group to run those workloads.

Network and Security

Can we revoke permissions set up during installation after setup is complete?

This is currently not possible.

Have you considered some future security controls for ClickHouse engineers to access customer infra for troubleshooting?

Yes. Implementing a customer controlled mechanism where customers can approve engineers' access to the cluster is on our roadmap. At the moment, engineers must go through our internal escalation process to gain just-in-time access to the cluster. This is logged and audited by our security team.

What is the size of the VPC IP range created?

By default we use 10.0.0.0/16 for BYOC VPC. We recommend reserving at least /22 for potential future scaling, but if you prefer to limit the size, it is possible to use /23 if it is likely that you will be limited to 30 server pods.

Can I decide maintenance frequency

Contact support to schedule maintenance windows. Please expect a minimum of a weekly update schedule.

Observability

Built-in Monitoring Tools

Observability Dashboard

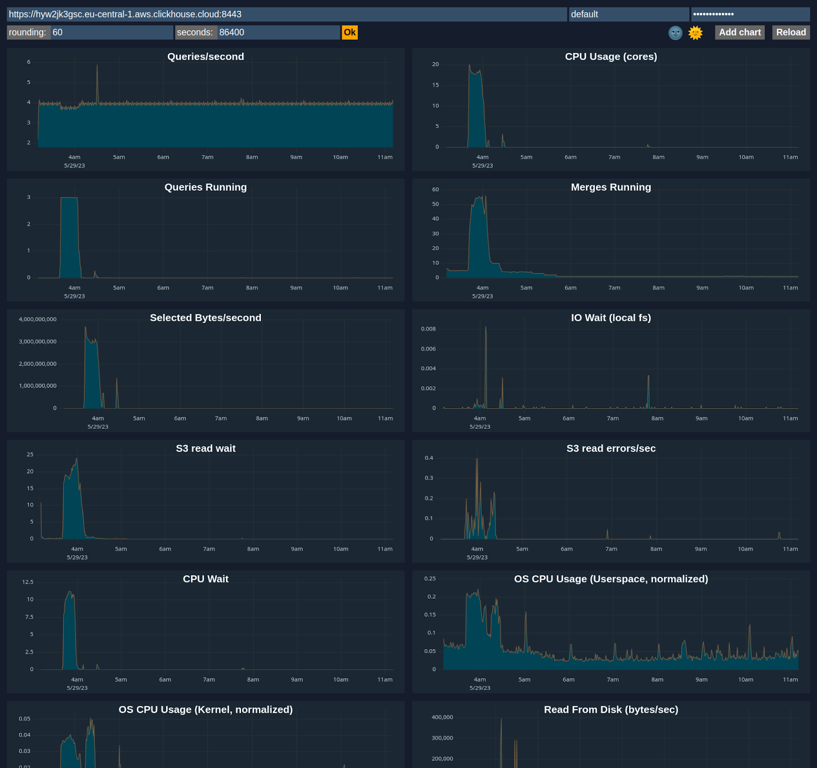
ClickHouse Cloud includes an advanced observability dashboard that displays metrics such as memory usage, query rates, and I/O. This can be accessed in the Monitoring section of ClickHouse Cloud web console interface.


Observability dashboard

Advanced Dashboard

You can customize a dashboard using metrics from system tables like system.metrics, system.events, and system.asynchronous_metrics and more to monitor server performance and resource utilization in detail.


Advanced dashboard

Prometheus Integration

ClickHouse Cloud provides a Prometheus endpoint that you can use to scrape metrics for monitoring. This allows for integration with tools like Grafana and Datadog for visualization.

Sample request via https endpoint /metrics_all

Sample Response

Authentication

A ClickHouse username and password pair can be used for authentication. We recommend creating a dedicated user with minimal permissions for scraping metrics. At minimum, a READ permission is required on the system.custom_metrics table across replicas. For example:

Configuring Prometheus

An example configuration is shown below. The targets endpoint is the same one used for accessing the ClickHouse service.

Please also see this blog post and the Prometheus setup docs for ClickHouse.